Skip to main content
Warum O2
Warenkorb
Service
Frage

Minütlicher Ausfall Internet per Kabel: Rückwegstörer?

  • April 18, 2024
  • 15 Antworten
  • 562 Aufrufe

Hallo,

kurz zur Einleitung:

Ich habe seit ca einem Jahr myHome XXL (1000 MBit/s). Bandbeite ist TOP.

Seit einigen Tagen habe ich das Problem, das bis zu 10x am Tag das Internet “weg” ist, das ist besonders nervig in Konferenzen oder TV / Musik Streaming.

Der Spuk dauert jeweils nur so 1-2 Minuten, danach ist wieder alles ok.

In dieser Zeit:

  • behauptet meine Fritzbox (Kabel 6660) die ganze Zeit verbunden zu sein
  • Ich habe danach die gleiche IPv6 Adresse (DS-Lite) wie zuvor
  • auch kommt es seit dem die Probleme existieren, dazu, das die DOCSIS 3.1 Verbindung im Upstream verschwindet -- zwar weitaus häufiger als der Blackout, aber dass war vorher nie der Fall.

Einen ähnlich gelagerten Fall hatte ich vor einigen Monaten schonmal, hier war scheinbar ein Rückwegstörer die Ursache. Das Problem war damal Vodafone bekannt und die haben Wohnungsbesuche gemacht., bei mir war/ist alles ok. Nach offizieller Störungsbeseitigung traten auch die Blackouts bei mir nicht mehr auf.

 

15 Antworten

bielo
Legende
  • April 18, 2024

Der Fall von damals:

 

Kabel Internet (XXL) Upload bescheiden | O₂ Community (o2online.de)

 

Dann kannst du gern wieder die Werte posten und eine Störung bei o2 melden.


Da Du eine Fritzbox hast, dann poste doch bitte Screenshot von allen Tabs im Bereich:
Internet → Kabel-Informationenen
Deiner Fritzbox. Dabei bitte bei Tabs die ueber mehrere Seiten gehen auch mehrere Sceenshots machen und posten. Das gilt insbesondere fuer den Tab Kanaele, wo es wichtig ist alle einzelnen Kanaele zu sehen und gerade auch die Kanaele in Senderichtung am unteren Ende der Seite.
 

Aber in jedem Fall Stoerung melden und zwar nachdruecklich und wiederholt.


  • Autor
  • Einsteiger:in
  • April 18, 2024

Mit dem Issue von damals hat das leider nichts zu tun. Ich schau mal ob ich Werte während des Blackouts beklomme (frraglich ist ob die FB das dann auch aktualisiert) aber mal sehen…. 

Das ist der normale Status


Wegen des Blackouts, klar Kanalinformation waehrend ees Problems waere toll, aber zum Vergleich waere die aktuelle Kanalinformatiomn auch schon hilfreich...


  • Autor
  • Einsteiger:in
  • April 18, 2024

So, der vierte Ausfall heute. Anbei Screenshots während des Blackouts. Eine aktive Teams Session fand den natürlich überhaupt nicht lustig….. Docsis 3.1 scheint sich irgendwann selbstständig wieder zu aktiveren…..

 


  • Autor
  • Einsteiger:in
  • April 18, 2024

gSo, etwa 30 Minuten später: DOCSIS 3.1 ist magischt wieder da.

Kanal 41 wie vorher, nun aber 256QAM und 40.0 dbmV
 

Scheinbar geht das ohne Downtime.

Die Frage ist: Ist hier eine Rückwegstörung vorhanden? wie gesagt, beim letzten Mal war da ja scheinbar ein dokumentiertes Problem in meinem Gebiet und danach wiedes alles ok.

Achso: ich habe vorsorglich die FB einmalig vor vier Tagen als das anfing gebootet. Hat natürlich gar nichts gebracht. Und ich kann definitiv sagen, das ganze begann am 14.04 um 0:40. Da war das Kabel nämlich über eine Stunde offline bis 2:05. Nein ich sitze nicht davor, aber erfasse die Metriken der Box. Am 14. begannen auch die Blackouts (gelb) -- das unten sind nur die letzen 24h

letzten 24h
noch ok -- 12.04
​​​​​​

 


Das sieht nicht gesund aus, aber ob das von der FB kommt (unwahrscheinlich) oder vom CMTS/Kabel-Segment (wahrscheinlicher) darueber kann ich nur spekulieren. Ich wuerde wie gesagt jedesmal wenn es hakt eine Stoerung melden, und mal mit den Nachbarn reden ob die aehnliche Probleme haben...


o2_Maren
  • Moderatorin
  • April 22, 2024

Hallo @ReimerP 🙂,

wie ich sehe, hattest du bereits Kabeltechnik angerufen, und die Kollegen hatten auch versucht, dich zu erreichen. Sie haben dir jetzt eine Nachricht auf der Mailbox hinterlassen. Am besten rufst du jetzt erneut an. Du kannst jetzt auch auf deinen Forenbeitrag verweisen und den Messberichten. Den Link dazu habe ich mit einem Eintrag von heute im Kundenkonto hinterlegt. Bitte halte uns auf dem Laufenden. Es ist interessant, was die Ursache ist.

Liebe Grüße, Maren 🌼


heimi
Besucher:in
  • Besucher:in
  • April 27, 2024

Ja, letze Woche Freitag. Nachdem die Störung gemeldet wurde har das nur 5 h gedauert. von Vodafone kam scheinbar die Aussage, das keine Störung des Kabels vorlag, und leider dann ein zwar nett gemeinter Rückruf, wie ich mein WLAN optimiere bzw ob nicht mein Router defekt sei.

Es liegt definitiv an mir. Die Fritzbox ist auch ok, der DOCSIS 3.1 im Upstream bricht nach wir vor weg, und ich vermute auch das die Störung im eben genau dem Frequenzspektrum wirkt. Die Auswirkungen sind leider nach wie vor da, wenn gleich es ein wenig besser geworden ist ~ ca 3-4xtäglich. Dennoch Freitag 13:47 zack wieder aus dem Meeting raus. Kann nur hoffen, das es irgendwann so über rird, das VF es auch mitbekommt. (Beim letzten Mal war das auch bei VF online bevor die dann aud die Suche gingen….

 


o2_Maren
  • Moderatorin
  • April 29, 2024

Hallo @heimi 🙂,

ich werde hier intern nachfragen. Sobald ich mehr dazu weiß, melde ich mich hier im Thread zurück.

Liebe Grüße, Maren 🌼


o2_Maren
  • Moderatorin
  • April 30, 2024

Hallo @heimi 🙂,

die Kollegen haben nun ein neues Ticket bei Vodafone eingereicht. Im ersten Ticket gab es nur eine automatische Rückmeldung. Daher sollte jetzt alles in die Wege geleitet worden sein, damit deine Leitung überprüft wird. Bitte halte uns auch auf dem Laufenden, falls es Neuigkeiten gibt.

Liebe Grüße, Maren 🌼


o2_Maren
  • Moderatorin
  • April 30, 2024

Hallo @ReimerP 😊,

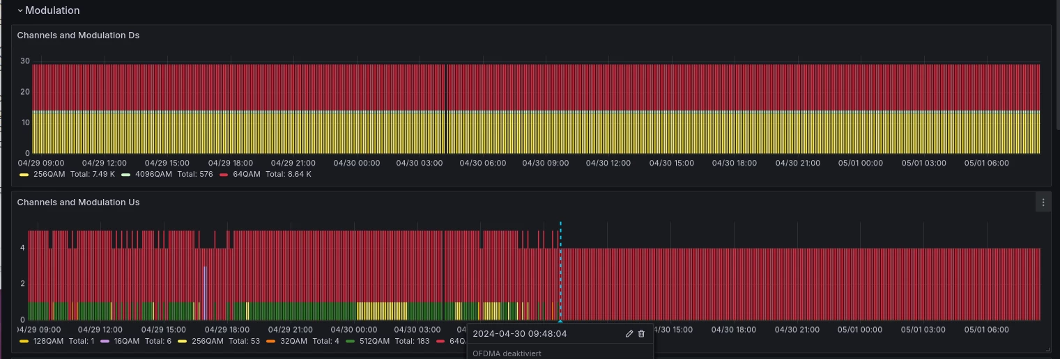
ich habe eine Rückmeldung von der Technik und Vodafone erhalten. Sie haben das OFDMA deaktiviert, das ist der DOCSIS 3.1 Upstream, der zuvor immer abgebrochen war.
Jetzt sollte es keine Abbrüche mehr geben. Kannst du das bestätigen?

Liebe Grüße, Maren 🌼


heimi
Besucher:in
  • Besucher:in
  • May 1, 2024

Hallo @o2_Maren ,

vielen Dank für Deinen Einsatz. Ich erhielt einen Anrunf gestern um kurz vor 10, quasi als Warnung das der OFDMA deaktiviert werde und es einen kurzen Ausfall gibt. Brauchte kein Neusync der Box. Seit dem: Nur noch 4 64QAM Kanäle im Upload, kein “Zappeln” mehr. Bandbreite super und keine Ping Abbrüche. TOP 👍

 


o2_Maren
  • Moderatorin
  • May 4, 2024

Hallo @heimi 🙂,

klasse, das freut mich sehr, dass nun alles in Ordnung ist, und vielen Dank für deine Rückmeldung.

Viel Freude beim Surfen, und denk an die Sonnencreme. Endlich wieder etwas Sonne, auch für den Norden.

Liebe Grüße, Maren ☀


klasse, das freut mich sehr, dass nun alles in Ordnung ist, und vielen Dank für deine Rückmeldung.

 

Naja, “in Ordnung” ist das weniger, und es ist zu hoffen, dass Vodafone das eigentlich Problem angehen wird, also warum der DOCSIS 3.1 Upstream so verranzt ist. Aber zumindest kann @heimi wieder arbeiten/surfen/...