Skip to main content
Warum O2
Warenkorb
Service
Frage

Wechsel von 100 MBit/s auf 250 MBit/s

  • October 27, 2022
  • 28 Antworten
  • 812 Aufrufe

RobertNETX
Einsteiger:in
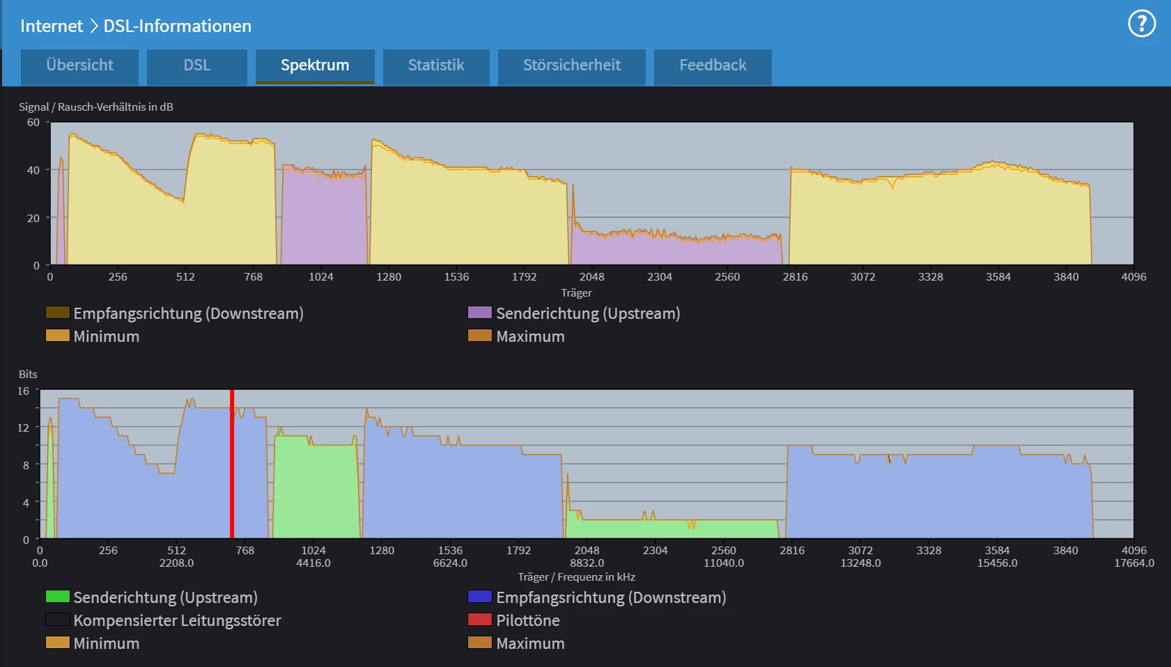
Messungen (Grün = Ok)

Hi liebes O2-Team,
seit März 2020 lief alles tadellos.
Dann wollte ich von 100 auf 250 upgraden lassen und erhielt die Nachricht, dass dies nicht möglich sei.
Die vorherige Abfrage für meine Adresse bestätigt, dass 250 MBit/s möglich seien, Abfragen bei anderen Anbietern bestätigen dies ebenso.
Zu sehen ist jedoch, dass die Leitung gar nicht dafür ausgelegt zu sein scheint, respektive war sie das einmal, wie der Messliste oben zu entnehmen ist.
Erst durch diesen Upgrade-Versuch, fiel auf, dass ich seit Juli mit gedrosselter Leistung fahre.
Heute wurde zwar ein Ticket mit der ID 87***** eröffnet, danach aber Sendepause, wie es jetzt weitergehen soll.
Da ein persönlicher Kontakt immer recht mühselig ist, diesen herzustellen, könnt ihr diese Information bitte weiterreichen.
Vielen Dank für eine zeitnahe Bearbeitung und Beantwortung.

Schöne Grüße
Robert
 

28.10.22 08:29h: o2_Jennifer Ticketnummer entfernt bzw. unkenntlich gemacht

28 Antworten

Forum|alt.badge.img+14
  • Legende
  • October 27, 2022

@RobertNETX So wie die Werte sind war Die Leitung noch nie für 250 ausgelegt. Die letzte Meile ist viel zu lang und es wird ein 175 Profil geschaltet, wo dann im Schnitt 165 ankommen.

 

Welcher Router?

Welche Firmware?

PLC Adapter?

Wieviel TAE Dosen sind vorhanden?

Welche Endleitung zwischen APL und TAE Dose ist vorhanden? 

 

Die Abfrage was möglich wäre ist nur ein grober Wert. Erst wenn der Anschluss gebucht wird, wird es berechnet und steht in der Auftragsbestätigung dann drin 


RobertNETX
Einsteiger:in
  • Autor
  • Einsteiger:in
  • October 27, 2022

An der Leitungslänge kann ich nichts ändern, da habe ich keinen Einfluss darauf.
In der Wohnung gibt es nur 3 m original mitgeliefertes DSL-Kabel bis zur TAE-Dose, mehr nicht.
Das alles erklärt ja auch nicht, warum vorher die vereinbarten ~40 MBit/s im Upstream möglich waren, die dann plötzlich auf unter die Hälfte absackten.
In dieser Zeit gab es weder eine Änderung der Installation, noch ein Update im Modem (Fritz!Box 7590, Firmware: 154.07.29, Fritz!OS 07.29).
Der Auftrag seitens O2 wurde nach Auftragserteilung wieder zurückgezogen, weil es eine zu hohe Leitungsdämpfung gibt, die es ja anscheinend vorher nicht gab, wie eben berichtet.


Forum|alt.badge.img+14
  • Legende
  • October 27, 2022

@RobertNETX An der letzten Meile nicht, aber an der Endleitung. Schraub auf und poste Bilder der Verkabelung.

Poste mal

FritzBox

Spektrum, DSL Info/Statistik /

 

http://fritz.box/#dslStat

 

http://fritz.box/#dslSpectrum

 

http://fritz.box/#dslGraph

 

http://fritz.box/#dslOv

 

Und die 7.29 ist Fehlerhaft das ist bekannt, aber jetzt schick mal das andere vorerst 


RobertNETX
Einsteiger:in
  • Autor
  • Einsteiger:in
  • October 27, 2022

Mir ist nicht klar, was diese Informationen helfen sollen, wenn doch schon bis zur DSL-Vermittlungsstelle ein Problem vorzuliegen scheint oder ebendort.
Ansonsten gab es seit dem 18.11.2021 kein Update in der Fritz!Box mehr und es lief ja unter dieser Version über ein halbes Jahr lang tadellos.

 


RobertNETX
Einsteiger:in
  • Autor
  • Einsteiger:in
  • October 27, 2022

 


Forum|alt.badge.img+14
  • Legende
  • October 27, 2022

@RobertNETX Spektrum sagt, eine klare Stichleitung bzw unzulässige Verkabelung ist vorhanden. Wenn die entfernt ist gehen Vollsy 250 MBit mit einer Synchronisation von 265 Mbit.

 

So jetzt noch Bilder der Verkabelung von der aufgeschrauben TAE Dose 


rentek
Legende
Forum|alt.badge.img+15
  • Legende
  • October 27, 2022

Die Fritzbox zeigt keine Leitungsabzweigung an. Auch ist die Leitungslänge von 202 Metern eher unkritisch. Allerdings ist die Linecard Adtran Broadcom 11.4.33 nicht SVDSL-fähig. Wahrscheinlich sind die SVDSL-Linecards voll belegt, daher bekommst du kein SVDSL.

Kann gut sein, dass die Linecard nen Schuss hat von der starken und langen Hitzeperiode diesen Sommer. War am Anschluss meines Onkels auch so. Nach Portwechsel auf eine neuere Linecard keine Probleme mehr.

Falls das Störungsticket nicht geschlossen wird und ein Techniker kommt, frage ihn, ob er dich auf einen anderen Port umklemmen kann.


RobertNETX
Einsteiger:in
  • Autor
  • Einsteiger:in
  • October 27, 2022

Warum sollte das Störungs-Ticket geschlossen werden?
Es hat ja noch nicht einmal jemand etwas begonnen.
Über diese CU-Adern gingen unzählige Gigabits, eben auch mit einer Geschwindigkeit in der Spitze bis 102/38 MBit/s und weder hier in der Wohnung, noch im Keller wurde etwas seit ~30 Jahren in diesem 96 Jahre altem Gebäude geändert.
Warum auch, wenn es doch lief ...
 

 


RobertNETX
Einsteiger:in
  • Autor
  • Einsteiger:in
  • October 27, 2022

 


rentek
Legende
Forum|alt.badge.img+15
  • Legende
  • October 27, 2022

Das Kabel ist zwar nicht geschirmt, aber okay von den Impedanzwerten und kann SVDSL. 

Es ist jedoch denkbar, dass der Port einen Schuss abbekommen hat oder ein Nachbar im Haus mittlerweile PLC-Adapter einsetzt, deren Frequenzen sich mit VDSL überschneiden und von den ungeschirmten Stromkabeln auf die ungeschirmte Endleitung einkoppeln (im selben Leerrohr).

Daher: frag mal deine Nachbarn, ob dort jemand seit geraumer Zeit PLC-Adapter verwendet. Ansonsten dränge beim Techniker-Termin auf einen Portwechsel.


RobertNETX
Einsteiger:in
  • Autor
  • Einsteiger:in
  • October 27, 2022

Das hier war vom 23. März 2020 kurz nach der Umstellung von 50 auf 100 MBit/s im Downstream, mit exakt derselben Dose und der restlichen, unberührten Hausinstallation, wie heute.
Daher muss das Problem davor liegen ...

 


RobertNETX
Einsteiger:in
  • Autor
  • Einsteiger:in
  • October 27, 2022

Im Haus haben alle Triple-Play über einen kommunalen Kabelanbieter.
Und, falls das nichts wird, wechsle ich auch dorthin.
Das war für mich bisher nicht attraktiv genug.
Da aber vor zwei Wochen FTTB gelegt wurde, überlege ich gerade und mache das davon abhängig, ob es eine zeitnahe Lösung gibt oder nicht ...


o2_Manuela
  • Team
  • November 4, 2022

Hallo @RobertNETX , 

freut mich, wie viel Unterstützung du bereits in deinem Beitrag erhalten hast. 😊

Hast du ein Update für uns? Gab es schon was neues bezüglich deines offenen Störtickets?

Ein Wechsel auf Glasfaser können wir gerne für dich prüfen, wenn du möchtest.

Im Rahmen einer Vertragsverlängerung kannst du ganz einfach wechseln. 👍

Hast du schon über unseren Verfügbarkeitscheck geschaut, ob wir dir schon Glasfaser als Technologie anbieten können?

 

Liebe Grüße

Manuela


RobertNETX
Einsteiger:in
  • Autor
  • Einsteiger:in
  • November 4, 2022

Hallo Manuela,

mittlerweile hatte sich ein Service-Techniker, das angesehen.
Leider nicht bei uns im Keller, der Verteiler immer noch geöffnet ist.
Jedoch ist die alte DSLAM-Rate wieder da, siehe Bildschirmausschnitt.
Nur die Leitungskapazität macht da wohl derzeit nicht mit, obwohl das noch bis zum Sommer ohne bauliche Veränderung so war.
Aber, nach wie vor, mir ist unklar, wer an der immer noch offenen Verteilung war und aus welchem Grunde.
Glasfaser ist immer interessant.
Derzeit bin ich jedoch mit der Performance und der Stabilität sehr zufrieden.
Für weitere Angebote, Anregungen bleibe ich offen.

Schöne Grüße
Robert

 


RobertNETX
Einsteiger:in
  • Autor
  • Einsteiger:in
  • November 4, 2022

Interessant wäre es doch zum jetzigen Zeitpunkt, was eure Prüfung zum 250 MB-Lifting sagt, selbst wenn die Leitungskapazität hier etwas anderes zeigt, für den Download wären die 250 aber sehr attraktiv ...


Forum|alt.badge.img+14
  • Legende
  • November 4, 2022

Interessant wäre es doch zum jetzigen Zeitpunkt, was eure Prüfung zum 250 MB-Lifting sagt, selbst wenn die Leitungskapazität hier etwas anderes zeigt, für den Download wären die 250 aber sehr attraktiv ...

Wenn das Spektrum immer noch so aussieht wird das nichts mit Svdsl. Und nach der Leitungskapazität nicht mehr als 190 Mbit wenn überhaupt 


o2_Manuela
  • Team
  • November 7, 2022

Hallo @RobertNETX , 

freut mich, dass die Performance derzeit stabil läuft!😊

Gerne habe ich für dich nachgeschaut und laut System sollten sogar bis zu 250 Mbit/s über VDSL verfügbar sein.

Was mich aktuell wundert ist, dass die Bereitstellung für den Tarifwechsel auf den o2 my Home L Flex ( welchen du jetzt auch hast?) abgelehnt wurde, da die Leitung dies nicht hergibt.

Aktuell surfst du ja aber auch ohne Probleme mit 100 Mbit/s, richtig?

Ich bin auch ehrlich gesagt leicht verwirrt, da du ja von einem Wechsel auf 250 Mbit/s gesprochen hattest, ich hier aber nur einen Wechselversuch auf den selben Tarif sehe?  Vielleicht habe ich hier ja irgendetwas übersehen?

Der Brief zu der Ablehnung sollte dich bald erreichen, wenn dies nicht schon der Fall war. 

Laut unserer Technik ist wohl nur bis zu 50 Mbit/s über VDSL bei dir möglich.

Eine Glasfaser-Abdeckung konnte ich an deiner Anschrift bisher leider noch nicht erkennen.

 

Liebe Grüße

Manuela

 


RobertNETX
Einsteiger:in
  • Autor
  • Einsteiger:in
  • November 8, 2022

Hallo Manuela,

heute gab es also nun den zweiten Techniker-Termin und der ging auch wieder nur bis zur DSL-Stelle, daran zu bemerken, dass alles kurz nicht erreichbar war.
Jedoch kam er nicht zu uns nach Hause, sodass der Anschlusskasten immer noch offen ist.
Es wurde ein dritter Termin vom Techniker her selbst initiiert, also ein Ticket bei euch neu eröffnet.

Das Home Flex L mit 100 MBit vor zwei Jahren ist heute das mit 250 MBit, etwas verwirrend, aber kein Problem, ändert sich eben nur der Inhalt, nicht der Name, falls es möglich werden sollte.

Bei anderen Anbietern, auch bei der verantwortlichen Telekom😉, ergibt die Verfügbarkeitsprüfung auch die 250 MBit, jedoch, wie wir wissen, nicht in der Praxis.

Ansonsten funktioniert es hier im Download von Anfang an bis heute mit ~100 MBit, wobei es am Anfang immer mehr waren und nun konstant weniger.
Ich hatte es ja oben dokumentiert, dass die Verfügbarkeitsprüfung für 100/40 funktionierte und der Vertrag so 2020 abgeschlossen werden konnte.
Ich wollte dann etwas später auf 250 erhöhen lassen, kam aber nicht dazu.

Im letzten Jahr wäre es noch möglich gewesen.
Seltsam ist, dass es in diesem Jahr hier im Haus einen Magenta-Neukunden gab und in diesem Jahr war plötzlich Schluss mit lustig bei uns.
Und der Anschlusskasten ist offen geblieben.
An der DSL-Stelle muss ja schon wieder etwas geändert worden sein, weil ja immerhin erneut die Hälfte der Upload-Kapazität zur Verfügung steht.
Die Gesamtleistung reicht allerdings nicht.
Vielleicht müsste ich jetzt einfach nur unsere vorherige Leitung bis zur DSL-Stelle zurückbekommen?😜
Das ist natürlich nur so ein fiktiver Gedanke, aber was soll denn sonst noch los sein, wenn es bei uns im Haushalt keinerlei Veränderung gab?

Hier also zwei Bilder mit dem Kasten aus dem letzten und diesem Jahr.
Letztes Jahr hatte ich die Anlage von den Komponenten her fotografiert, um zu zeigen, was auch noch mit einer alten Installation so alles möglich ist.
Ein hilfreicher Zufall, um nun die Unterschiede dokumentieren zu können, wie die Haube nicht mehr nach unten geschoben ist.
Dies auch nur dann möglich ist, wenn sie hinten in eine Führungsnut richtig eingesetzt wird und dies nicht der Fall ist, die Haube nach vorn fast von selbst abfällt …

Schöne Grüße

Robert
 

 


RobertNETX
Einsteiger:in
  • Autor
  • Einsteiger:in
  • November 8, 2022

Hier noch einmal die Verfügbarkeitsprüfungen bei O₂, Telekom und Vodafone, alles identisch, alles klar, oder eben doch nicht …
 

 


o2_Manuela
  • Team
  • November 11, 2022

Hallo @RobertNETX , 

danke für deine ausführliche Rückmeldung. 

Tatsächlich sehe ich hier nur einen Tarifwechsel auf 100 Mbit/s über o2 my Home L Flex, welcher abgelehnt wurde, da wir dir die Bandbreite nicht anbieten können. 

Ich habe gesehen, dass du nochmal einen neuen Technikertermin vereinbart hast?

Was du bezüglich des Anschlusskasten sagst, finde ich interessant. Ich habe das Ganze auch einmal im technischen Ticket ergänzt und angefragt, ob dies sich nicht mal vom Techniker beim nächsten Termin angeschaut werden kann. 

Vielleicht muss ja nur alles richtig eingerastet werden und dann läuft alles wieder, wer weiß. 

Halte uns hier sehr gerne auf dem Laufenden, ich werde auch einen Blick auf die Thematik behalten. 

 

Liebe Grüße

Manuela


RobertNETX
Einsteiger:in
  • Autor
  • Einsteiger:in
  • November 11, 2022

Seit 2020 hatte ich von 50 auf 100/40 Mbit/s erfolgreich gewechselt und das läuft seitdem auch so.
Nur im Upload gab es diese merkwürdig abrupte Absenkung Mitte dieses Jahres.
Das muss geklärt werden, wie das mit der Leitung und dem offenen Anschlusskasten, der nicht einfach so offen ist, da dieser vorher fest verschlossen war, also hinten übergeschoben und abgeschlossen, jetzt die Haube eben nur lose aufliegend.
Hier muss es also zu Veränderungen gekommen sein, dies nicht von allein geschieht.
In diesem Kommentar dann noch die Auftragsbestätigung vom 06.03.2020 zum Tarifwechsel von 50 auf 100 Mbit/s, im nächsten Kommentar die Bestätigung zur erfolgreichen Freischaltung für 100/40 und im Sommer diese Jahres dieser Spaß unbekannt, ungeklärt, vorüber war, der Grund für diesen Verlauf hier …
 

 

11.11.2022 16:52, o2_Giulia: persönliche Daten verborgen


RobertNETX
Einsteiger:in
  • Autor
  • Einsteiger:in
  • November 11, 2022

Und hier die Bestätigung zur Aktivierung …
 

 


RobertNETX
Einsteiger:in
  • Autor
  • Einsteiger:in
  • November 11, 2022

Ich bin bei euch seit 2014 Kunde und erst 2020 wechselte ich erfolgreich auf 100/40 Mbit/s.
Interessant hierbei ist ja, dass eure Messung damals am 06.03.2020 für die Auftragsbestätigung 175/40 Mbit/s ergab.
Nun ist es also wohl endgültig geklärt, dass hier im Sommer 2022 etwas geändert worden sein muss.
Und zwar vom offen gebliebenen Anschlusskasten her, bis zur DSL-Stelle, respektive auch dort …
 

 


Forum|alt.badge.img+14
  • Legende
  • November 11, 2022

@RobertNETX Die Blockade kommt vom Telekommunikationsgesetz 1.12.21 da heißt es  es müssen 90% der gebuchten Geschwindigkeit ankommen im Upload und Download,wird das nicht erreicht wird blockiert und eine neue Buchung wie hier Vdsl 100 ist nicht mehr möglich.

 

Dein Screenshot ist der Mitte ist Glasfaser FTTH. 


rentek
Legende
Forum|alt.badge.img+15
  • Legende
  • November 11, 2022

@RobertNETX Kannst du mal vom geöffneten APL ein Foto machen? Die graue Blende nach oben schieben. Danach kannst du die Blende komplett nach unten schieben, bis sie einrastet, dann sieht das so aus, wie letztes Jahr.

Und poste doch bitte mal einen Screenshot der Tabelle “DSL”, wie es jetzt nach dem zweiten Technikertermin aussieht.

An welcher Linecard bist du nun angeschlossen? Nach wie vor einer Adtran Broadcom 11.4.33, die nur VDSL bis 100 MBit/s kann, oder hat sich da was geändert?

Es kann sein, dass alle SVDSL-Ports aus dem Kontingent von Telefónica aktuell an dem MSAN belegt sind und daher ein Wechsel auf einen SVDSL-Port (die fangen an mit Broadcom 12.x.yy)