Skip to main content
Warum O2
Warenkorb
Service
Frage

Von Kabel auf DSL gewechselt wegen Leitungsstörungen, DSL nicht besser

  • April 14, 2026
  • 56 Antworten
  • 345 Aufrufe

Forum|alt.badge.img

Moin.

 

Folgendes, ich bin von Kabel zu DSL gewechselt aufgrund einer Leitungsstörung. Nun ist es so dass die DSL-Leitung geschaltet wurde und seit ~1 ½ Wochen läuft. Da gibt es allerdings auch Probleme.

 

Täglich mehrere Abbrüche mit dem Fehler : Zeitüberschreitung bei der PPP-Aushandlung.

 

Ich verwende eine neue Fritz!Box 7530 AX mit dem DSL-Kabel was dabei war.

 

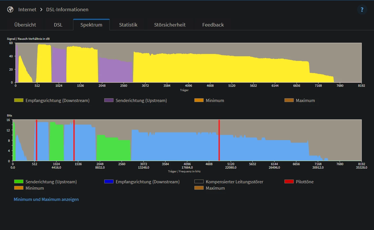
Hab hier noch zwei Screenshots. Einmal aus dem DSL-Tab und einmal vom Spektrum.

 

 

Nun meine Frage : 

Wenn es gar nicht gut klappt mit dem DSL und ja, das klingt bescheuert. Wäre noch mal ein Wechsel zum Kabel möglich? Weil weniger Bandbreite kommt für mich leider in Frage, arbeitsbedingt.

 

Vielen Dank und liebe Grüße,

Nebelhorn

56 Antworten

schluej
Legende
  • April 14, 2026

Moin,

da gibt es viele DTU Fehler.

Melde bitte eine Störung über die Hotline.

Hast Du mehr als eine TAE Dose?

Nutzt Du PowerLine?

Sonst sieht das ja gut aus, bezüglich der Datenraten.


Forum|alt.badge.img
  • Autor
  • Einsteiger:in
  • April 14, 2026

Ich habe 2 TAE Dosen, auf einer gibt es gar keine Verbindung. Der Techniker hat im Keller am APL auch kein Signal von der 2. Dose. Powerline wird nicht verwendet. Ich wohne in einer Wohnung, ob meine Nachbarn Powerline nutzen weiß ich nicht.


Forum|alt.badge.img+14
  • Legende
  • April 15, 2026

Sieht sehr nach einer Stichleitung und nach falscher Endleitung aus zwischen Apl und Tae. Kannst ja mal Bilder posten einer geöffneten TAE


Forum|alt.badge.img
  • Autor
  • Einsteiger:in
  • April 15, 2026

Würde da nicht die FritzBox meckern? Und die Dose ist im Flur und auch als einzige Beschriftet. Die zweite Dose ist in meinem Arbeitszimmer und nicht beschriftet, die wird mein Vermieter gelegt haben. Laut Techniker läuft dort wie gesagt, kein DSL.


Forum|alt.badge.img+14
  • Legende
  • April 15, 2026

Die Fritte meckert doch nach dem miserablen Spektrum und die DSL Info. Poste halt mal Bilder ​@Nebelhorn91 . 


o2_Matze
  • Moderator
  • April 15, 2026

@Nebelhorn91 Schau mal im Ereignis Log der Fritzbox, ob du da sowas in der Art findest:

Immer wenn ich höre, das es zwei TAE Dosen gibt schrillen bei mir alle Alarmglocken...


The_Voice_70
Legende
Forum|alt.badge.img+29

Wenn ich mir schon das Spektrum anschaue dann gehen mir die Naclenhaare hoch. Und bei zwei TAE noch mehr. 

Man achte auf die “Delle” da beim SNR oben. Und mit 5 im Download und den korrigierten DTU … hui

Hier mal zum Vergleich mein Spektrum. 


Forum|alt.badge.img
  • Autor
  • Einsteiger:in
  • April 15, 2026

So eine Meldung finde ich nicht im Router-Log.

Ich habe es der Hotline gemeldet und hatte leider noch keine Möglichkeit die Dose selbst einmal abzunehmen. Ist es egal welche ich anschaue oder sollte ich schon Fotos von der machen, die auch mit dem Router verbunden ist? Wie gesagt, die zweite Dose läuft scheinbar nicht, da hat der Techniker kein Signal bekommen vor 8 Tagen.

Habe noch mal ein aktuelles Bild von jetzt gerade.

Die Störabstandsmarge fällt auch gerade immer wieder auf 4dB in Empfangsrichtung.

 


The_Voice_70
Legende
Forum|alt.badge.img+29

Da ist definitiv was schief wenn dir der SNR immer wieder so einbricht. 

Erst einmal die Dose wo der Router drauf ist. 


Forum|alt.badge.img+14
  • Legende
  • April 15, 2026

Poste einfach mal Bilder der geöffneten TAE von beiden 


Forum|alt.badge.img
  • Autor
  • Einsteiger:in
  • April 16, 2026

Hab jetzt nur Bilder von der Dose wo DSL angeschlossen ist, also da ist keine Verlängerung zur anderen Dose. Hier die Bilder :
 

 


o2_Matze
  • Moderator
  • April 16, 2026

@rentek Du als Kabelgott, was sagt dir da dein Bauchgefühl? Sieht für mich schon so aus, als sei da Luft nach oben, oder was meinst du? 


The_Voice_70
Legende
Forum|alt.badge.img+29

Irgendwie sieht das komisch aus. Ich hatte ja meine Dose auch mal offen und hatte das Innenleben gereinigt. Da waren die Kabel aber nicht so “zusammengewürgt” wie auf den Bildern hier. 


rentek
Legende
Forum|alt.badge.img+15
  • Legende
  • April 16, 2026

@Nebelhorn91 Könntest du auch ein Frontalbild der TAE-Dose in geöffnetem Zustand bitte posten?

Hast du die Möglichkeit, vom geöffneten APL ein Bild zu machen?

Taucht die von ​@o2_Matze oben erwähnte Fehlermeldung bei dir in den Ereignismeldungen der Fritzbox auf?


schluej
Legende
  • April 16, 2026

Die Kontakte sind mit Farbe voll

 


o2_Matze
  • Moderator
  • April 16, 2026

Die Kontakte sind mit Farbe voll

@schluej Holy Snap, was dir da auffällt, das hätte ich in einer Mio Jahre nicht gesehen 😮


Forum|alt.badge.img
  • Autor
  • Einsteiger:in
  • April 16, 2026

Dazu komme ich leider erst morgen. Die Wohnung wurde mir im gestrichenen Zustand übergeben, wird also vom Vermieter oder Vormieter gestrichen worden sein. 😕

 

@rentek : Die oben genannte Fehlermeldung ist nicht im Ereignislog der Fritzbox sichtbar. Also es gibt keine Meldung.

 

Ich kann morgen auch schauen ob ich ein Foto vom APL machen kann.


schluej
Legende
  • April 16, 2026

@o2_Matze berufliches leiden…


Forum|alt.badge.img+14
  • Legende
  • April 16, 2026

Ganz klar unzulässige Verkabelung und falsche Endleitung zwischen APL und TAE ​@Nebelhorn91  Endleitung erneuern muss der Eigentümer veranlassen gehört zum Gebäude 


Forum|alt.badge.img+14
  • Legende
  • April 16, 2026

Das brauchst I-02YS(St)H nx2x0,5 St VI Bd oder Cat 6 bis 7 aber nicht höher Verlegekabel 


Forum|alt.badge.img+14
  • Legende
  • April 16, 2026

Das mit der Farbe ist schon krass aber nicht hauptsächlich für den Fehler verantwortlich 


Forum|alt.badge.img
  • Autor
  • Einsteiger:in
  • April 16, 2026

Wenn der Eigentümer nein sagt dann bleibt mir ja keine wirkliche Wahl, richtig? Coax liegt ja auch und da waren die Abbrüche nicht so extrem, klar, shared Medium, verstehe ich. Wohne jetzt seit 2 Jahren hier und Glasfaser Ausbau passiert wohl die nächsten Jahre irgendwann.. (glaub ich noch nicht dran, das zieht sich seit 2023) 


o2_Matze
  • Moderator
  • April 16, 2026

@Nebelhorn91 Persönlich würde ich immer auf DSL setzen, aber wenn dein Vermieter da nicht gesprächsbereit ist bleibt vermutlich nur ein Wechsel auf Kabel.

Ich denke ein Gespräch wäre da aber vorher auf jeden Fall sinnvoll, vielleicht zeigt er sich da ja ganz kooperativ.

VG Matze


rentek
Legende
Forum|alt.badge.img+15
  • Legende
  • April 16, 2026

Das ganze sieht sehr nach Wackelkontakt aus, an irgendeiner Verbindungsstelle auf der Strecke “DSLAM - Fritzbox”. Tausche mal das DSL-Kabel aus, falls du von einem anderen Router eines hast.

Ansonsten Kontaktierung TAE-Dose bzw. APL optisch prüfen. Mach bitte ein Frontalbild der TAE-Dose in geöffnetem Zustand, auf dem man die Kontaktstelle der beiden Adern genau sehen kann.

Sind die Kabel am APL geschraubt oder auch in LSA-Ausführung (Klemmleiste)?


Forum|alt.badge.img
  • Autor
  • Einsteiger:in
  • April 17, 2026

Hab jetzt nur die TAE Dose noch mal aufgeschraubt und Fotos gemacht. Jetzt synchronisiert die DSL Leitung nur noch mit 77mbit und die Leitungslänge liegt bei über 450 Meter?