Skip to main content
Warum O2
Warenkorb
Service
Gelöst

Router selbst neugestartet, danach sehr langsame Verbindung

  • February 14, 2025
  • 18 Antworten
  • 214 Aufrufe

Hallo,

heute wurde der Router von selbst neugestartet. Seitdem er wieder hochgefahren ist, ist der Download auf 50 Mbit/s und Upload auf <1 Mbit/s gefallen.

Kann jemand bei diesem Problem vielleicht helfen?

Grüße

Lösung von annoxz

Hi ​@o2_Manga  ​@pufferueberlauf0

der Techniker war heute da. Er hat etwas bei der Dose gemacht und ist anschließend zum Keller gegangen. Da ich selber nict vor Ort war, kann ich nur so grob sagen.

Das Wichtigste, die Fehler scheinen weniger zu sein. Auch der Ping ist in Spielen stabiler geworden.

Im Großen und Ganzen hat der Besuch sehr geholfen.

Grüße

18 Antworten

Forum|alt.badge.img+14
  • Legende
  • February 14, 2025

Störung melden ​@annoxz 


Joe Doe
Legende
Forum|alt.badge.img+37
  • Legende
  • February 15, 2025

@annoxz Über welche Technologie sprechen wir? Kabel oder DSL?


  • Autor
  • Stammgast
  • February 15, 2025

@Joe Doe Kabel, 1000 MBit/s Vertrag


Joe Doe
Legende
Forum|alt.badge.img+37
  • Legende
  • February 15, 2025

@annoxz Störung melden! Wird by the way ein o2 Leihgerät eingesetzt. Nur eine Frage.

Auch bei einem eigenen Endgerät soll diese Problematik nicht da sein. Nicht bei der Hotline abwimmeln lassen, wenn das Problem auf den Router geschoben wird.

Speedtest sicherlich per LAN Anbindung getestet.


  • Autor
  • Stammgast
  • February 15, 2025

@Joe Doe ist ein eigener Router. Ja, Geschwindigkeit wurde mit einer LAN-Anbindung und per WLAN getestet.


Joe Doe
Legende
Forum|alt.badge.img+37
  • Legende
  • February 15, 2025

@annoxz Welche Fritzbox genau?


  • Autor
  • Stammgast
  • February 15, 2025

@Joe Doe FritzBox Cable 6690


Da Du eine Fritzbox hast, dann poste doch bitte Screenshot von allen Tabs im Bereich:
Internet → Kabel-Informationenen
Deiner Fritzbox. Dabei bitte bei Tabs die ueber mehrere Seiten gehen auch mehrere Sceenshots machen und posten. Das gilt insbesondere fuer den Tab Kanaele, wo es wichtig ist alle einzelnen Kanaele zu sehen und gerade auch die Kanaele in Senderichtung am unteren Ende der Seite.

 

Koenntest Du bitte einen "Kapazitaetstest"*  bei Cloudflare machen und eine Screenshot der gesamten Resultatsseite posten?
https://speed.cloudflare.com
ACHTUNG: Der Test zeigt die geschaetzte Position (bei O2 sind das die PoP >Standorte) und die aktuelle IP-Adresse an, bei Bedenken einfach die IP Adresse und/oder die Karte schwaerzen.


*) Umgangssprachlich nennt mann das oft "Speed-Test" aber eigentlich ist das ein Kapazitaetstest, Geschwindigkeit/Speed ist Strecke pro Zeiteinheit, aber hier geht es um Datenmenge pro Zeiteinheit also eine Kapazitaet oder Informationsrate...
 


  • Autor
  • Stammgast
  • February 15, 2025

@pufferueberlauf0 nach erneutem Router-Neustart, ist die Geschwindigkeit komischerweise normaler geworden. Hier noch mal die Screenshots:

 


  • Autor
  • Stammgast
  • February 15, 2025

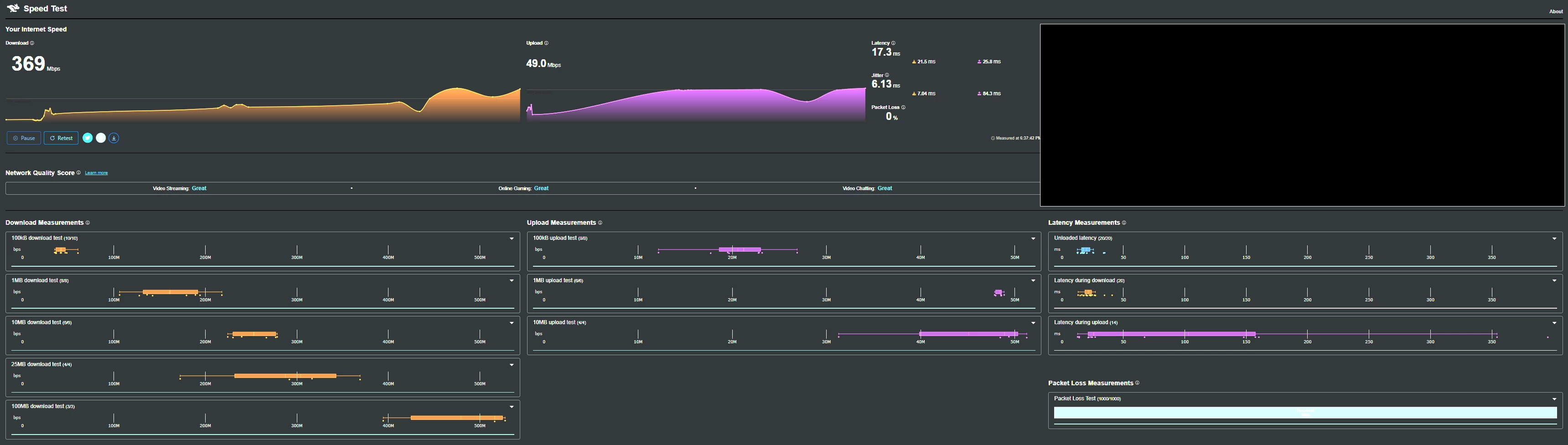
@pufferueberlauf0 Der Support wurde schon kontaktiert und wird nächste Woche vorbeikommen. Werde da auch mal die zahlreichen nicht korrigierbaren Fehler zeigen. Hier noch der Kapazitätstest:

 


Die vielen nicht-korrigierbaren Fehler in Downstreamrichtung (Kanal 12, 13, 19-21) sind nicht gut und sprechen fuer moegliche Probleme in Deinem Hausnetz (wenn ein ganzes Segment betroffen ist fuehrt das oft zu geringerer Modulation, 4096QAM bei DOcsis 3.1 und 256QAM bei Docsis 3.0 sind die Zielwerte). Versich doch mal bei Dir alle Verbindungen der Koaxialkabel auf guten Kontakt zu ueberpruefen (also auch beim Hausverstaerker und/oder Splittern/Daempfern).

 

Beim Upload/Senderichtung vermute ich hast Du die DOCSIS 3.0 Kanaele nicht gescreenshotet, oder? Das ist die Zielmodulation fuer D3.1 eigentlich auch 4096QAM, aber das ist in jedem Segment etwas anders und es kann sein, dass 256QAM in Ordnung ist, bei den D3.0 Kanaelen ist 64QAM das Ziel, und 16 oder gar4QAM klare Zeichen fuer sogenannte Rueckwegstoerung.

 

Ich wuerde eine Stoerung melden (370 Mbps ist fuer einen 1000er Vertag zu niedrig).

Um eine Störung im Festnetz zu melden, bitte den folgenden Link nutzen:
https://www.o2online.de/service/internet-festnetz-stoerung/

Oder die Festnetz-Technik Hotline anrufen
zu Geschäftszeiten: 
0800 5251378
ausserhalb der Geschäftszeiten (Notfallhotline):
0800 1237744
 

Ich würde auch ins Auge fassen eine Messkampagne mit der Desktop-App von breitbandmessung.de durchzuführen (https://www.breitbandmessung.de/desktop-app). Selbst wenn man weder Kündigung noch Minderung (nach TKG Paragraph 57(4): https://www.gesetze-im-internet.de/tkg_2021/__57.html) anstrebt, dokumentiert man durch einen abgeschlossenen Test die eigene Ernsthaftigkeit (und weiss ob Kündigung/Minderung einfache Optionen wären).
 

 


  • Autor
  • Stammgast
  • February 15, 2025

@pufferueberlauf0 Vielen Dank für die ausführliche Erklärung. Hier noch der Rest, den ich nicht gesreenshotet habe:

 


Danke, das sieht erstmal nicht nach Rueckwegstoerer aus… aber wenn der Durchsatz wieder einbrechen sollte dann poste doch bitte neue Screenshots von der Kanalinformationsseite...


  • Autor
  • Stammgast
  • February 15, 2025

@pufferueberlauf0 werde ich machen. Ich werde dann auch Bescheid geben, was der Techniker gesagt hat.


o2_Manga
  • February 25, 2025

Hi ​@annoxz 

es sind ja inzwischen ein paar Tage vergangen. Hattest du den Techniker schon zur Fehlerbehebung bei dir?

Falls ja, was ist das Ergebnis ?

Wir sind da alle ein bisschen neugierig. 

Vielen Dank auch erst einmal an alle Unterstützer. Da ist eine Menge nützliche Informationen zusammengekommen. 

Grüße


  • Autor
  • Stammgast
  • February 25, 2025

Hi ​@o2_Manga,

würde auch gerne die Informationen teilen, wenn der Techniker endlich kommen würde.😂

Am Tag des Termins wurde der Termin abgesagt, beim nächstem Termin ist niemand gekommen.

Der nächste Termin ist wieder vereinbart, mal sehen ob es dieses Mal was wird.

Grüße


  • Autor
  • Stammgast
  • Lösung
  • February 26, 2025

Hi ​@o2_Manga  ​@pufferueberlauf0

der Techniker war heute da. Er hat etwas bei der Dose gemacht und ist anschließend zum Keller gegangen. Da ich selber nict vor Ort war, kann ich nur so grob sagen.

Das Wichtigste, die Fehler scheinen weniger zu sein. Auch der Ping ist in Spielen stabiler geworden.

Im Großen und Ganzen hat der Besuch sehr geholfen.

Grüße


o2_Manga
  • February 26, 2025

@annoxz 

das freut mich zu hören, vielen Dank für die Rückmeldung. 😀

Bitte lasse im Zweifel das Ticket wiedereröffnen, falls es einen Rückfall in das Problem gibt. 

Nun aber erstmal viel Spaß mit der neuen Surf-Freiheit.

Hast du Spaß an Gerätetest & Reviews ? Dann schau dort gern in dem Bereich mal vorbei. 

Grüße