Skip to main content
Warum O2
Warenkorb
Service
Frage

Ping Schwankungen zu Wargaming

  • September 19, 2025
  • 8 Antworten
  • 79 Aufrufe

Forum|alt.badge.img

Hallo zusammen,

Ich habe seit einigen Wochen immer wieder Ping-Spikes zu Wargaming Spielen, besonders in World of Warships fällt mir dies auf.
Ich habe bereits ein Support-Ticket bei Wargaming offen, wollte aber auf diesem Wege auch hier mal nachfragen ob hier etwas bekannt ist, da das Spielen so leider nur mäßig Spaß macht.

In der FritzBox laufen keine Fehler auf, keine CRC etc.
Auch das Spektrum sieht normal aus, keine Einbrüche.
Auch habe ich bereits meine FritzBox resettet, sowie auf neueste Updates geprüft.
Ich denke daher, dass es nicht an meiner Leitung direkt liegt, sondern an irgendetwas anderes.
Das Problem tritt an beiden meiner PCs auf.
Auch treten die Probleme nur in Verbindung mit Wargaming auf.

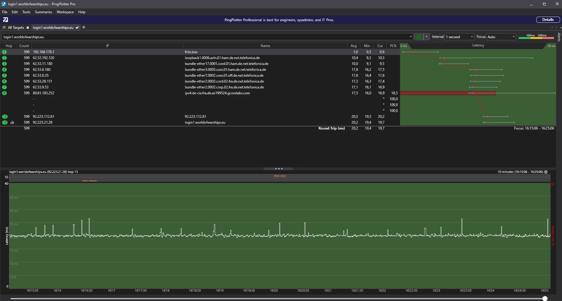
Im PingPlotter ist oft zu sehen, dass beim DE-CIX zu Gcorelabs Pakete verloren gehen.

Vielleicht möchte sich ein Moderator intern mal erkundigen, ob da etwas bekannt ist. =)

Es grüßt freundlichst,
Katharina.
 

 

8 Antworten

  • September 19, 2025

@KatyJay1980 

Ahoj,

Du schreibst „Seit einigen Wochen...“. Was bedeutet das konkret? 

Warst Du vorher bei der Telekom (DSL) und bist zu O2 gewechselt? Oder warst Du schon die ganze Zeit bei O2 unter Vertrag?

Davon ab, vorher liefen die Spiele problemlos?

Aber fangen wir von vorne an:

Welche Technologie nutzt Du? Mein Verdacht wäre DSL, aber ich mag da irren.

Beste Grüße

Joachim


Forum|alt.badge.img
  • Autor
  • Einsteiger:in
  • September 19, 2025

Hey Hey ​@GTO63,
Ganz vergessen, dies zu erwähnen.

Es handelt sich um einen DSL-Anschluss, genau.
Ich war schon die ganze Zeit bei o2 unter Vertrag, bin also nicht erst kürtzlich gewechselt.
(Bin eigentlich durchweg bei o2 gewesen, außer mal für einen Monat bei der TK, das war allerdings Mitte letzten Jahres)

“seit einigen Wochen” bezieht sich auf 3-4 Wochen. :)
Davor hatte ich keinerlei Probleme in dem Game.
Andere Games laufen auch nach wie vor ohne Probleme.


  • September 19, 2025

@KatyJay1980 

Hallo Katharina,

Danke für Deine Express-Antwort. Somit fällt mein erster Verdacht ( → Peering) flach. Es sollte somit also kein Problem an der Leitung sein, sondern eher ein Problem seitens von WoW. Ich kenne das Spiel absolut nicht, aber habe quergelesen, dass man den Spiele-Server auswählen kann. Für Europa wäre es irgendetwas mit server1, kann das sein? Wie gesagt, ich kenne das Spiel nicht. Aber wenn es beliebt ist, wäre es auch denkbar, dass der entsprechende Server überlastet ist. 

Hast Du mal verschiedene Server ausprobiert, bzw., könntest Du das bitte mal testen? Jetzt ist ja Wochenende und wenn Du sonst keine Hobbys haben solltest…

;)

Gruß

Joachim

 


Forum|alt.badge.img
  • Autor
  • Einsteiger:in
  • September 19, 2025

Hallo Joachim,
Ja, wegen der Peering-Thematik bin ich, nach Einlesen, welcher Anbieter in DE das beste Peering hat, direkt wieder zurück zu o2.

Auch wenn du das Spiel nicht kennst, freue ich mich trotzem, dass du mir versuchst zu helfen.

Bei world of tanks (Panzerspiel von wargaming; das meinst du sicherlich) gibt es mehrere Server zur Auswahl, bei world of warships (Schiffe) (welches ich spiele) nur einen.
(server 1 ist hier einer der beiden LoginServer von Europa, soweit ich das verstanden habe. Auch wird man automatisch mit einem dieser Server verbunden, wodurch ein Server-Wechseln leider nicht möglich ist.)
Beide Games sind trotzdem in Regionen unterteilt, Nord-Amerika, Europa, Asien.
Ich spiele auf Europa.

Zwischen meinem ursprünglichen Post hier und “jetzt” konnte ich bereits herausfinden, dass derzeit einige User Probleme haben zwecks Ping etc in World of Warships.
Das Spiel hat derzeit 10-jähriges jubiläum, wodurch wohl die Server etwas überlastet sind. (Viele User spielen jetzt, die zuvor nicht mehr gespielt hatten)
Vielleicht legt sich das ja in den nächsten Wochen wieder etwas, wodurch dann meine Ping-Probleme wieder weg sein sollten.

Trotzdem wollte ich auch hier gefragt haben, ob im Bezug mit dem DE-CIX etc bereits etwas bekannt ist. :)
Beste Grüße


  • September 19, 2025

Hallo Katharina,

nein nein, ich meinte schon WoW, also nicht World of Warcraft und auch nicht World of Tanks. Du hast ja bereits alle Argumente genannt, die einem auf den ersten Blick nur einfallen können, nämlich Überlastung der WoW-Server, was wohl mit dem Jubiläum zu tun hat.

Insofern muss man Dir danken, dass Du einen Hinweis darauf abgegeben hast.

Ich nehme an, die Überlastung hängt z. B. mit kostenlosen Downloads von DLC zusammen, oder?

Ich wünsche Dir ein schönes WE

:)

 


Forum|alt.badge.img
  • Autor
  • Einsteiger:in
  • September 19, 2025

Nabend,

So denke ich mittlerweile auch, bzw hoffe ich. ^^
Na mal schauen, was sich so ergibt in der nächsten Zeit.
Wollte auf diesem Wege einfach in allen Richtungen mal angefragt haben. (ISP + Spieleentwickler)

Vielleicht meldet sich ja auch ein Moderator von o2 nochmal zu dem Thema oder hakt intern nach, ob da irgendwas bekannt ist.

Es gibt derzeit sehr viel kostenlose “Goodies”, welche man sich einfach erspielen kann.
Daher denke ich, ist gerade viel los, serverseitig.

Danke, das wünsche ich Dir auch,
Bis dahin,
Katharina :)


Trotzdem wollte ich auch hier gefragt haben, ob im Bezug mit dem DE-CIX etc bereits etwas bekannt ist. :)

 

Also diese Frage wie traceroute/mtr/pingplotter Resultate zu interpretieren sind kommt immer mal wieder auf (und ist eine berechtigte Frage). Ich habe dazu ein paar Notizen die viellcht helfen nachzuvollziehen, warum in Deinem Fall nichts genaues nicht diagnostiziert werrden kann bezueglich DE-CIX:

### TRACEROUTE MTR:

Kein Netzwerk-Hop ‘schuldet’ Dir ICMP Echo Request Antworten, und gerade Infrastruktur-Geräte wie Router sind dafür bekannt ICMP mit Ratenlimit zu versehen und runter zu priorisieren (siehe die exzellente englische ‘Anleitung’ zur Interpretation von Traceroute und MTR Resultaten). Hoher Paketverlust oder erhöhte Latenz bei einem einzelnen Hop irgendwo auf der Strecke hat quasi keinen diagnostischen Wert, interessant wird es wenn von einem bestimmten Hop an Paketverlust und/oder Latenz unerklärlich erhöht sind. Mit unerklärlich meine ich, wenn Hop X in Europa ist und Hop X+1 in den USA, dass man dann schon mit einem Anstieg von ~70ms rechnen muss, die Daten müssen ja den Atlantik überqueren.

Hier mal mein Lieblingsdokument zum Thema Traceroute/mtr:

https://archive.nanog.org/sites/default/files/10_Roisman_Traceroute.pdf
 

# Unter https://github.com/fujiapple852/trippy/releases zur aktuellen Release navigieren und unter Assets das passende Archiv fuer das eigene Endsystem (Windows, Macos, Linux) runterladen und lokal entpacken.
# Unter Windows CMD als Administrator starten, ins Verzeichnis mit der Datei trip.exe wechseln und folgendes aufrufen, die Firewall muss eventuell fuer Trippy geoeffnet werden.
trip --mode tui --icmp-extensions --dns-lookup-as-info --tui-address-mode both --tui-icmp-extension-mode all --tui-preserve-screen --dns-resolve-method cloudflare -4 one.one.one.one -tui-custom-columns holsravbwdtKM --icmp --tos 181
trip --mode tui --icmp-extensions --dns-lookup-as-info --tui-address-mode both --tui-icmp-extension-mode all --tui-preserve-screen --dns-resolve-method cloudflare -6 one.one.one.one -tui-custom-columns holsravbwdtKM --icmp --tos 181
# jeweils nach ca. 100 Messungen Trippy einfrieren (mit CTRL-f) und deinen Screenshot machen und posten


o2_Solveig
  • Moderatorin
  • September 28, 2025

Hallo ​@KatyJay1980 ,
herzlich willkommen in unserer o2 Community 😀
Nein. Zu dem Thema ist leider nichts bekannt. 
Hat sich das Verhalten in den letzten Tagen geändert ? 
Gruß, Solveig